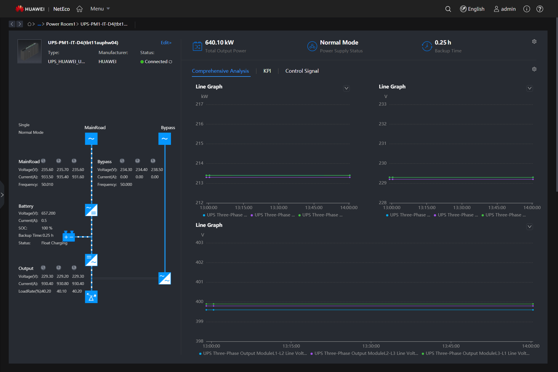
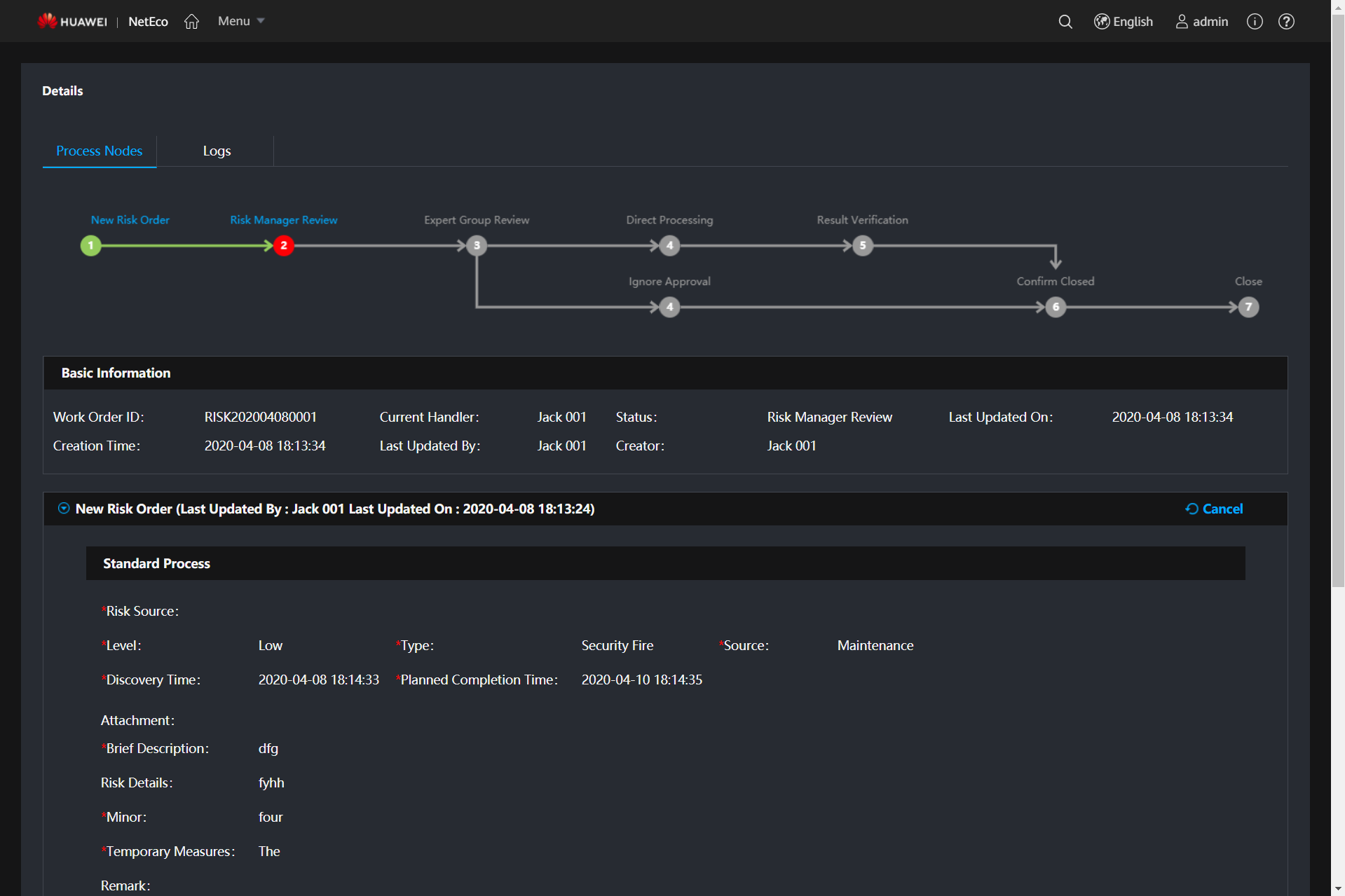
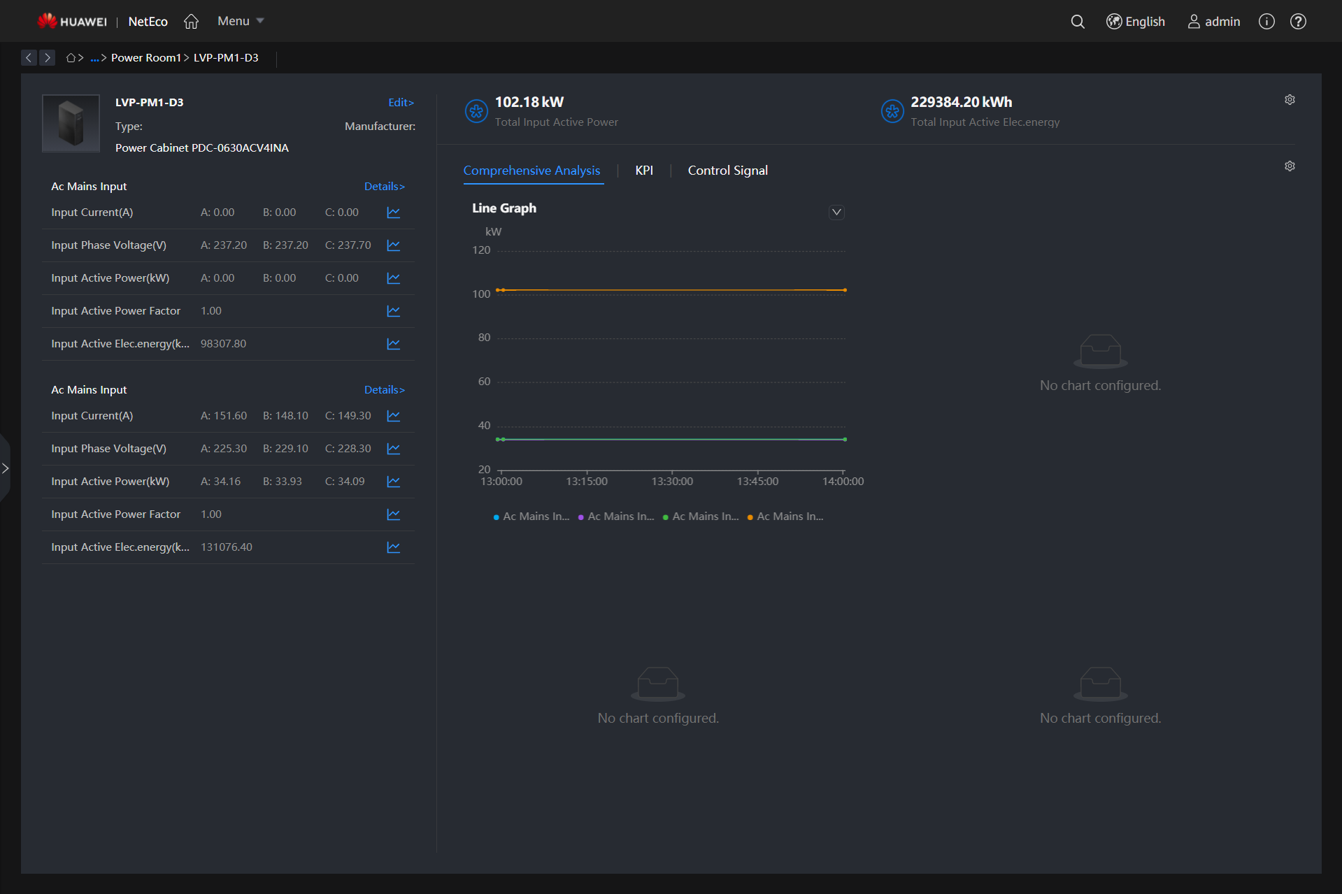
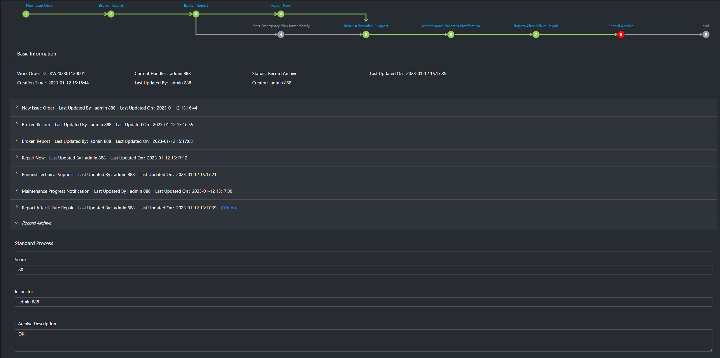
The NetEco6000 is a continuously evolving data center infrastructure management system. By managing power supply and distribution devices, cooling devices, and the operating environment of equipment rooms, it provides highly reliable O&M and refined operation experience, and maximizes the efficiency and value of data centers. In addition, the NetEco 6000 provides the iCooling@AI energy efficiency optimization solution, which uses IoT, Big Data, and AI technologies to improve the power utilization (PUE) of data centers and achieve green and low-carbon operation of data centers.
Digital visualization and intelligent base for ultimate experience and overall control
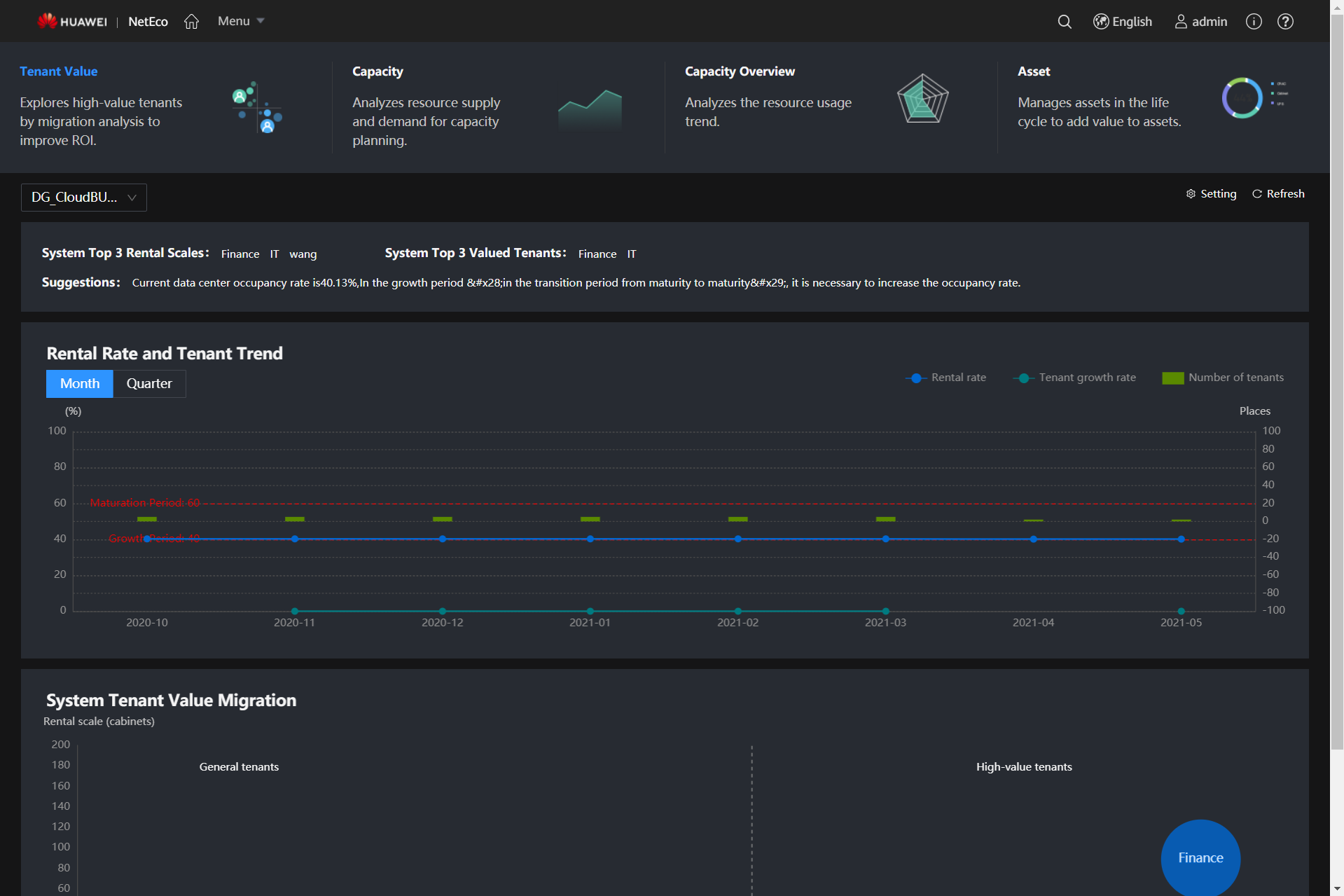
Digital and intelligent O&M, improving O&M quality and efficiency and reducing O&M costs by 35%
Asset lifecycle management and intelligent capacity planning, improving resource utilization by 20%
iCooling-enabled intelligent optimization of system-level energy efficiency, reducing PUE by 8% to 15%
“USDC Technology is a professional and leading company in technology construction for Smart Data Center services in Vietnam and the region. Our mission is to deliver the most optimal products and services by applying the latest technologies. We focus on the best experience to customers, the highest satisfaction to partners, fulfilling life for employees, and sustainable development to investors” – CEO of USDC Technology
Universal Smart Data Center Joint Stock Company | Tax Code: 0316213685 | Hotline : (+84) 28 73080708 | Email: info@usdc.vn | ©2021-2023 USDC Technology – All rights reserved